張白帆老師講接地的原理和目的

2019/4/26 1:32:21 人評論 次瀏覽 分類:電工基礎  文章地址:http://www.gzmengda.com/tech/2458.html

首先,我們要知道接地的目的是什么!看下圖:

工作接地

仔細觀察,我們會發現右圖的電池負極線路有接地標識。這說明,電池負極為零電位,它為全電路定義了電壓參考點。這種接地叫做工作接地,工作接地的目的就是為系統構建零電位點。

有了工作接地,零線的電位被強制性地限定為大地的零電位

這張圖中,T是電力變壓器的低壓側繞組。低壓繞組的中性線實施了工作接地,注意是接大地。我們把工作接地后的中性線引出,它就是大名鼎鼎的零線,符號是PEN,定義名稱是保護中性線。
注意:圖中的配電系統,有了工作接地,線路中各處的對地電位就是明確的,不會發生偏移。

圖中的負載電阻Ra、Rb和Rc不相等,如果零線沒有工作接地,它的末端電位就會偏離零電位點。有了工作接地,零線的電位被強制性地限定為大地的零電位。這就是工作接地的目的。




這張圖中,我們看到了變壓器低壓側繞組的中性線N執行了工作接地,并且以PEN零線的形式引出。注意到在負載側的引入端,零線再次重復接地,其目的是確保零線線路末端的電位依然為零。
這樣做的就能夠防止零線過長引起零線末端的零電位偏離,防止因為零線斷裂而引起的零電位偏離。

注意到一個重要事實:盡管零線電位為零,但零線電流絲毫不受影響。也就是:零線電流的大小與零線電位為零無關!
為何如此?因為零線的電壓是節點電壓,不是歐姆定律定義的電壓。零線電壓遵循基爾霍夫第二定律KVL,不遵循歐姆定律。

TN-C接低系統

這張圖就是TN-C接地系統。
圖中左起第一個負載,我們看到零線首先引入到用電設備的金屬外殼,然后再引入到零線接線端子,于是用電設備外殼的電位為零。這種接法叫做保護接零。

保護接零的目的是什么?

其一:若用電設備的內部發生火線碰殼事故,由于外殼接零,于是外殼的電位為零。此時,若有人正在觸摸用電設備的外殼,由于外殼為零電位,以此保障了人身安全。
其二:注意到零線電流與零線電壓無關。當上述碰殼事故發生后,接零電流相當于火線對零線短路,于是線路中的保護裝置(斷路器或者熔斷器)就會執行線路保護切斷故障線路。

IEC60364下的TT接地系統
 
這張圖中,我們看到變壓器低壓側繞組工作接地后,以中性線N的形式引出。也就是說,TT接地系統具有工作接地。


用電設備的外殼單獨接地,與N線無關。這種接地叫做保護接地。


用電設備的外殼執行保護接地后,一旦發生碰殼事故,由于用電設備的外殼為零電位,確保了人身安全防護。同時,故障電流形成接地電流,經過地網再返回變壓器中性點。由于地網的阻抗較大,因此故障電流較小,無法啟動斷路器或者熔斷器執行線路保護。這時,就需要在系統中安裝漏電保護器來執行線路保護。


一般地,漏電保護器的動作電流設定為30mA。


IEC提出了另外一種接地形式,以滿足配電系統的接地需求,這就是TN-S接地系統。


TN-S接地系統

注意看圖中的變壓器中性點,它工作接地后以中性線N和保護線PE的形式引出。在負載側,負載的外殼接到PE線上。由于PE線就是地線,所以用電設備的這種防護也叫做保護接地。


TN-S的保護接地與TT的保護接地有何不同?當TN-S接地系統中用電設備的外殼發生碰殼事故,故障電流沿著PE地線返回電源,線路阻抗很小。又因為地線PE與中性線N在電源側是接在一起的,接地電流相當于相線對N線的短路,故障電流較大,能夠啟動線路中的保護裝置執行線路保護。
同時,TN-S接地系統是可以安裝漏電保護器的。TN-S接地系統中的人身安全防護相對其它接地系統要完善得多。

值得注意的是:IEC規定X相X線的線制中,“X線”指的是正常運行時有電流流過的線路。PE線在正常運行時沒有電流流過,因此它不算線。故而,TN-S接地系統屬于三相四線制。


IEC還把TN-C系統與TN-S接地系統聯合起來,形成TN-C-S接地系統。


TN-C-S接地系統

注意看圖中的負載,靠左側的用電設備屬于保護接零,系統中存在零線PEN;靠右側的用電設備屬于保護接地(保護接PE地線),局部系統中沒有零線,只有中性線N和地線PE。


一般地,在零線分開為中性線N和地線PE時,分開點需要配套重復接地。


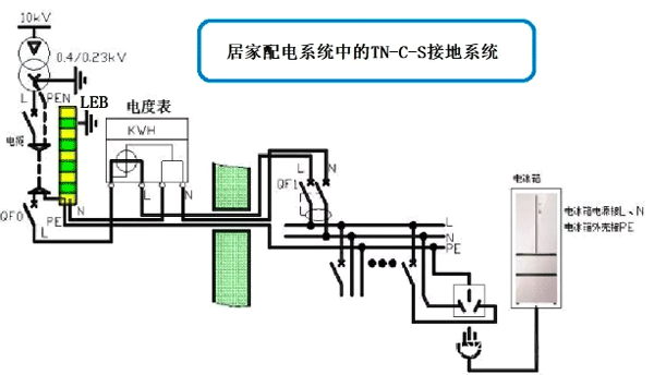
下面看一張居家配電系統的TN-C-S接地系統圖。


居家配電系統的TN-C-S接地系統圖

在圖中,我們看到了電力變壓器T,它的中性線接地,然后以PEN零線的形式引出。同時,三條相線引入到總斷路器中。在總斷路器下端的出線側,三條相線(火線)和PEN線(零線)一起,經過電纜引入到居家配電的入口處。
此處的接地系統符合TN-C接地系統。

在居家配電的入口處,零線PEN首先接到重復接地的扁鋼LEB處,在這里一分為二,成為PE地線和N中性線。從這里開始,接地系統變成TN-S。由于它是經由TN-C改變接線而得到的,因此IEC把它叫做TN-C-S接地系統。


注意到圖中的相線經過總開關QF0后,和中性線一起引入到電度表中。在電度表的出口處,系統中的相線L、中性線N和PE地線一起入戶,到達我們居家的配電箱中。


居家配電箱中,安裝了總進線開關,總漏電開關,還有若干饋電開關。圖中的電冰箱就接在最右側的饋電回路末端。我們看到,電冰箱的外殼是接PE地線的。


當電冰箱的外殼發生碰殼事故后,地線PE將流過故障電流,而相線中的電流也會增加,于是總進線開關處的漏電保護器會執行保護動作,驅動總開關跳閘;同時,電冰箱回路的饋電開關也會跳閘。由于我們設計總漏電開關的動作時間略微滯后于饋電開關,因此電冰箱回路所在的饋電開關會先跳閘,由此實現了上下級開關動作的選擇性。

作者:作者:張白帆(Patrick Zhang):ABB公司的資深電氣工程師,在知乎網擁有超過18萬粉絲的電氣領域大神。北京地鐵、首都機場T3航站樓、長江三峽永久船閘、上海磁懸浮列車、大亞灣核電站等數百項目中均留下他的足跡!已出版《低壓成套開關設備的原理及其控制技術》、《老帕講低壓電器技術》等圖書,廣受好評。

接地相關閱讀
五張圖讓儀表人認識低壓配電系統IT、TT和TN的接地

共有訪客發表了評論 網友評論

  客戶姓名:
郵箱或QQ:
驗證碼: 看不清楚?