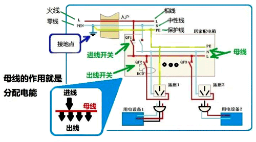
為何如此?我們需要先了解配電網的電能傳輸和控制形式。我們看下圖:

圖中,我們看到總火線L和總零線PEN,其中總零線PEN在戶外接地后分開為中性線N和地線PE,然后以相線L、中性線N 和地線PE的形式入戶。
交流電源入戶后,相線L和中性線N首先引至配電箱的主進線開關QF1,主進線開關的下方就是系統母線。系統母線的任務是把電能擴展開來,并分配到各個出線開關QF2、QF3...... 上。出線開關的任務就是對某負載的電能實施合分及保護。
我們看到,母線起到分配電能的作用。
注意:如果系統中出現過電壓或者欠電壓,母線就會把這種作用分配和傳遞給所有用電負載。例如某大功率負載起動時,我們會發現家里的照明燈會閃爍一下。其原因就是大功率負載起動造成瞬態低電壓,而低電壓又被母線傳遞給照明回路所致。
明白這個道理后,我們就可以探討題主的問題了。
1、感性負載的特性
在配電網中以感性負載居多,例如電機、變壓器等等都是??纯次覀兗依铮姳?、空調等較大功率的家用電器,都是感性負載。感性負載具有一個重要特征,就是它會產生反向電動勢。
我們設感性負載的等效電感量是 L,感性負載的電流是 IL,則當電流發生變化時,有如下關系:
,公式告訴我們:當感性負載突然斷電后,隨著它電流的迅速減小,它會產生反向電動勢電壓 UL,并且電流改變量越大,反向電動勢電壓 UL 就越高。2、當我們打開感性負載的控制開關時所發生的情況
我們看下圖:

圖中,在時間0和t1之間電器處于正常運行狀態,我們看到開關兩端的電壓是零,流過開關的電流是運行Iu。
現在,我們在t1時刻把開關打開。由于感性負載會產生反向電動勢,于是開關兩端的電壓激增,出現了過電壓,并在開關中產生電弧。
注意1:隨著負載電流(實際上就是電弧電流)不斷減小,電流對時間的變化率反而越來越大,并且在接近于 t2 時刻,電流對時間的變化率di/dt達到最大值,電感的反向電動勢電壓也達到最大值,我們把它叫做過電壓。
當時間大于t2后,開關中的電流已經等于零。過電壓將在電路系統中(包括電源和其它負荷在內)逐漸下降衰減,開關兩端的電壓最終回歸到正常電壓。
注意2:由于過電壓的過渡過程很短暫,一般小于交流電的半個周期 T,此時電壓尚未過零。因此,交流電路中瞬態過電壓可用直流電路瞬態過電壓來近似。
3、突然斷電產生的過電壓及其作用
如果不是因為開關斷開造成感性負載斷電,而是因為電源突然斷電而使得全系統斷電,則感性負載產生的過電壓將直接加載在母線上,并使全系統都受到過電壓的沖擊。

由上圖我們看到,母線在這里扮演著過電壓傳遞的作用。
注意3:突然斷電后,系統中所有感性負載同時產生過電壓,并通過母線傳送到全系統正處于運行態的所有負載上??梢?,這是集體行為。
過電壓會產生何種影響?
過電壓會破壞系統絕緣,會損傷用電設備的電源和接地系統,會強烈沖擊照明負荷,對電視和電腦等電子產品產生強烈的沖擊,并有可能損壞這些設備。
可見,消除過電壓的影響,提高系統抵御過電壓的能力十分重要。
消除過電壓有專門的裝置,叫做電源浪涌保護器SPD。由于SPD的知識已經超越了問題點,此處忽略。
作者:張白帆
